VPS Talks: Data
By John Oosthoek, VP Digital
Creating global fuel quality transparency through data-driven services
Following the introduction of the IMO2020 regulations aimed at reducing sulphur oxide emissions in shipping (the global sulphur cap), VPS has observed a substantial change in the way that compliant fuels are being produced. These very low sulphur fuel oils (VLSFOs) differ from traditional high sulphur fuel oils (HSFOs) in that they are produced as blends containing varying degrees of residual- and distillate fuel components.
As a result of the implementation of the global sulphur cap, the sulphur content of the majority of fuels available on the global market has been significantly reduced. This is great news for global environmental health, as emissions from the burning of marine fuels can be directly attributed to numerous health hazards, such as lung cancer, cardiovascular disease, and asthma, specifically in areas close to ports and coasts. By lowering ship-related pollution through the global sulphur cap, ship-related premature mortality can be reduced (J. Ji, The Lancet, 2020).
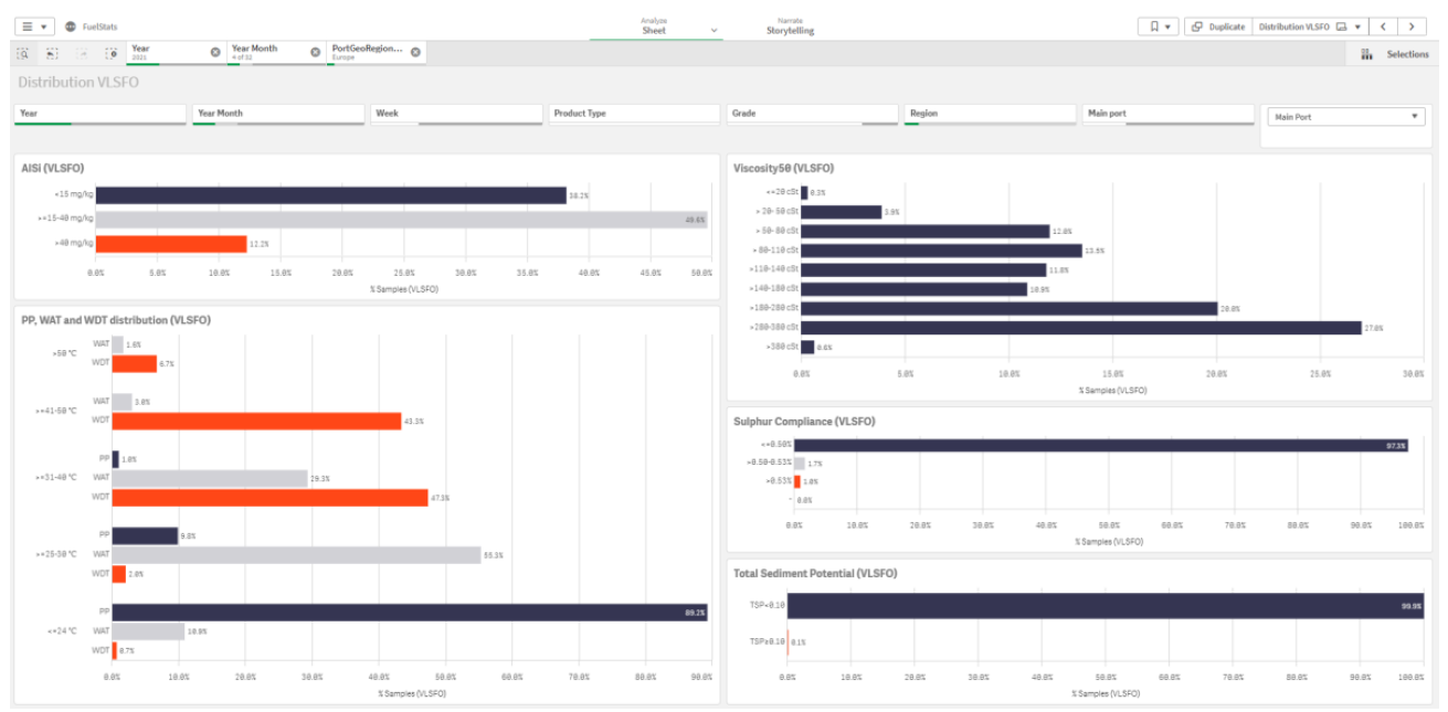
Following the introduction of VLSFOs, the number- and type of fuel off-specs have also changed significantly. Whereas with traditional HSFO the majority of off-specs were due to commercial parameters such as density, viscosity, and water content, with VLSFO we have observed a surge in off-specs due to operational parameters, such as pour point (PP), total sediment potential (TSP) and catalytic fines (AlSi).
These off-specs can lead to serious operational problems onboard of vessels, such as damage to the fuel treatment system, and sometimes even to the engine itself. Some of the operational issues that we have encountered include abnormal purifier operation, blockage of filters and blockage of auto-clean backwash filters. In the worst-case scenario, a vessel can lose its propulsion and risk the safety of life at sea (SOLAS).
In order to contribute to the prevention of these issues, we provide transparency to the market regarding the quality of the marine fuels that are delivered and tested by VPS on a daily basis. We do this through our recently launched online data analytics platform, called PortStats.

The PortStats platform offers fleet managers, technical managers, and fuel procurement managers the tools they need to assess the quality and value of marine fuels in any port, from any supplier in the world. As long as we have tested bunker samples in a certain port, the data is included in the platform. This data is kept up to date on a daily basis.
PortStats is primarily used to anticipate fuel quality issues, as well as to compare fuel quality from various fuel suppliers. Bunker buyers use PortStats to optimise their fuel procurement process by looking at more than just the price of the fuel, but also the off-spec rate of the fuel supplier in a certain port. PortStats also enables users to benchmark the calorific value (energy content) of various fuels and suppliers, in order to make the best “bang-for-the-buck” decisions.

For technical managers, the PortStats platform offers the ability to track all ISO8217 quality parameters in near real-time. Furthermore, the platform offers tracking of proprietary VPS quality parameters, such as the Wax Appearance Temperature (WAT), as well.

Although the platform is currently primarily used by companies that are active in the marine fuel value chain, and shipping in general, there are also other users that benefit from the PortStats platform. P&I Clubs in particular have been fervent supporters of feeding data from the PortStats platform into their own digital platforms, in order to prevent quality issues leading to operational issues and downtime. Other users of data from the PortStats platform include governmental organisations and supranational organisations (e.g. the IMO, BIMCO). Some non-governmental organisations and institutions have also subscribed to the PortStats platform, with the purpose of monitoring emissions from shipping in different areas.
We have developed the PortStats platform in order to support our customers in making data-driven decisions. We have now experienced that there are many areas outside of our conventional market that can benefit from the data that we expose through PortStats. This is especially the case when fuel quality data is combined with voyage- and fuel consumption data. The synergy potential of combining different maritime data sources is illustrated by VPS’ recent acquisition of Yxney Maritime and the MARESS platform.
We are continuously expanding our digital platform by collaborating with the partners within our digital ecosystem. Capabilities that are currently under development within PortStats include live bunker fuel pricing, machine learning and emission monitoring, but there is much more on the horizon!
If this article has piqued your interest, please feel free to contact us for a live demonstration of the PortStats platform, so that you may experience its power for yourself.
For more information please contact John Oosthoek at john.oosthoek@vpsveritas.com